서비스
최종 수정: 2026. 1. 16.
서비스
APM(Application Performance Monitoring) 서비스 모니터링 기능을 사용하는 방법을 안내합니다.
개요
서비스 모니터링은 APM Agent (eBPF)가 자동으로 감지한 애플리케이션 서비스의 성능을 추적합니다.
주요 기능
| 기능 | 설명 |
|---|---|
| RED 메트릭 | Rate, Errors, Duration 자동 수집 |
| 서비스 목록 | 모든 서비스 한눈에 확인 |
| 엔드포인트 분석 | API별 성능 분석 |
| 에러 추적 | 서비스별 에러 현황 |
| 의존성 확인 | 서비스 간 호출 관계 |
서비스 목록 접근
- 좌측 메뉴에서 Services 클릭
- 모든 서비스 목록이 표시됩니다
화면 구성

서비스 목록
표시 정보
| 컬럼 | 설명 |
|---|---|
| Service | 서비스 이름 |
| P99 Latency | 99번째 백분위수 지연시간 |
| Error Rate | 에러 비율 (%) |
| Requests/s | 초당 요청 수 |
| Cluster | 서비스가 실행되는 클러스터 |
| Environment | 환경 (dev, staging, prod) |
필터링
- 클러스터: 특정 클러스터만 표시
- 환경: dev, staging, prod
- 시간 범위: 최근 15분 ~ 7일
정렬
각 컬럼 헤더를 클릭하여 정렬:
- 지연시간 높은 순 → 성능 문제 서비스 식별
- 에러율 높은 순 → 안정성 문제 서비스 식별
- 요청 수 많은 순 → 핵심 서비스 식별
서비스 상세
서비스를 클릭하면 상세 페이지가 표시됩니다.
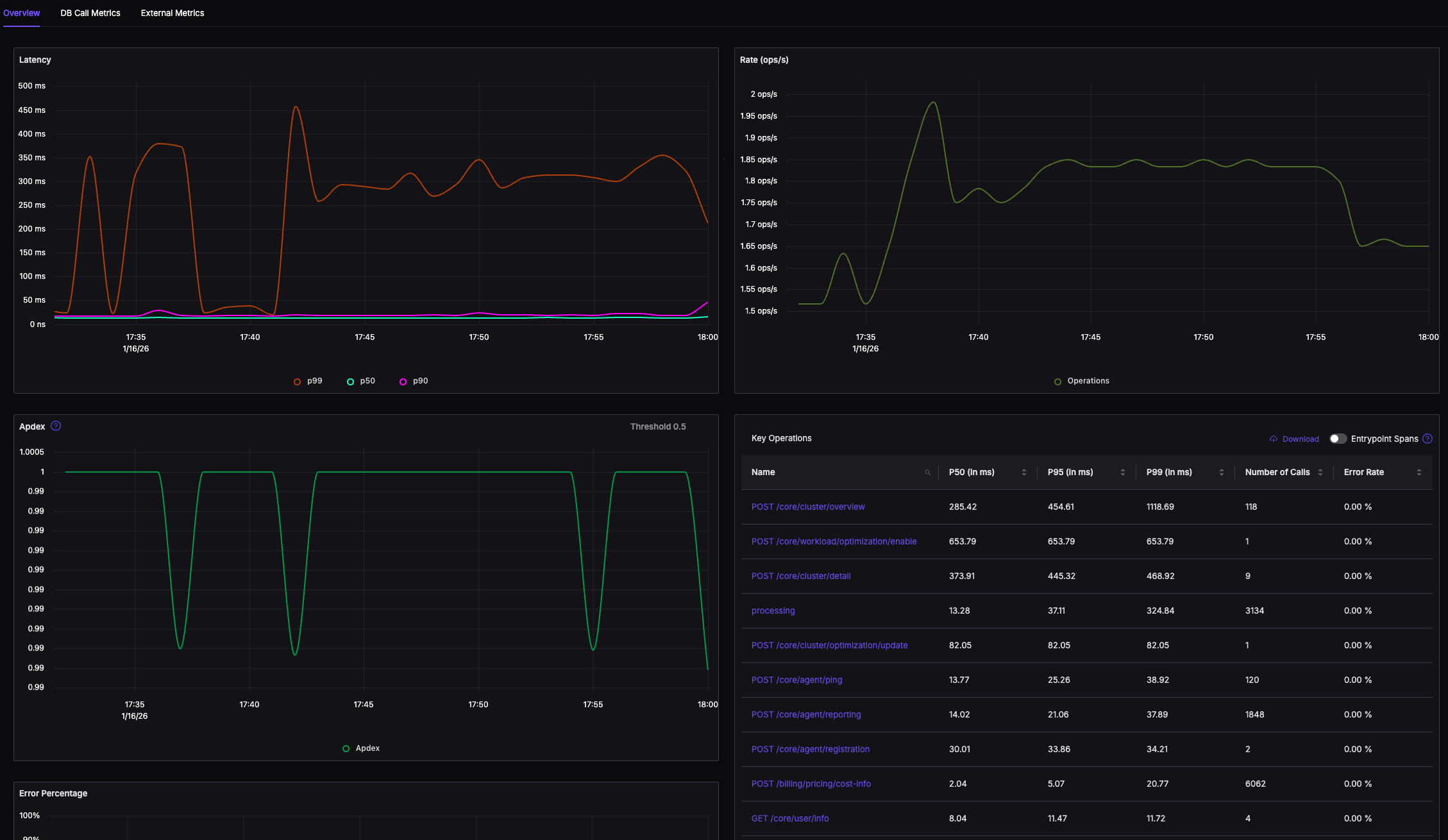
개요 탭
RED 메트릭 그래프

주요 지표
| 지표 | 설명 |
|---|---|
| Avg Latency | 평균 지연시간 |
| P50 | 50번째 백분위수 |
| P95 | 95번째 백분위수 |
| P99 | 99번째 백분위수 |
| Total Requests | 총 요청 수 |
| Error Count | 에러 수 |
Operations 탭
서비스의 개별 엔드포인트/작업별 분석:
| 컬럼 | 설명 |
|---|---|
| Operation | 엔드포인트 또는 메서드 이름 |
| Requests | 요청 수 |
| P99 | 지연시간 |
| Errors | 에러 수 |
예시:
Operation Requests P99 Errors
GET /api/users 12,345 45ms 12
POST /api/users 3,456 120ms 34
GET /api/users/:id 8,901 35ms 5
DELETE /api/users/:id 234 28ms 0Traces 탭
해당 서비스의 최근 트레이스 목록:
- 가장 느린 요청
- 최근 에러
- 샘플 트레이스
트레이스를 클릭하면 상세 페이지로 이동합니다.
Logs 탭
해당 서비스의 최근 로그:
- 자동으로 서비스 이름으로 필터링됨
- 에러 로그 하이라이트
서비스 의존성
Service Map 연동
서비스 상세 페이지에서 View in Service Map 버튼을 클릭하면:
- 해당 서비스를 중심으로 한 토폴로지 표시
- 호출하는 서비스와 호출받는 서비스 확인
업스트림/다운스트림
| 유형 | 설명 |
|---|---|
| Upstream | 이 서비스를 호출하는 서비스들 |
| Downstream | 이 서비스가 호출하는 서비스들 |
서비스 비교
시간 비교
동일 서비스의 다른 시간대 성능 비교:
- 시간 범위 선택
- Compare 버튼 클릭
- 비교할 시간대 선택
- 지표 변화 확인
클러스터 비교
동일 서비스가 여러 클러스터에 배포된 경우:
- 서비스 선택
- 클러스터별 성능 비교
SLO 설정
Service Level Objectives
서비스별 목표 지표 설정:
- 서비스 상세 페이지에서 SLO 탭
- Add SLO 클릭
- 지표 선택:
- Latency: P99 < 200ms
- Error Rate: < 1%
- Availability: > 99.9%
- 저장
SLO 대시보드
설정된 SLO 달성 현황을 한눈에 확인:
- 목표 대비 현재 상태
- 에러 버짓 소진율
- 추세 예측
알림 설정
서비스별 알림 규칙:
지연시간 알림
조건: P99 Latency > 500ms (5분 이상)
알림 채널: Slack #alerts에러율 알림
조건: Error Rate > 5%
알림 채널: PagerDuty요청량 알림
조건: Request Rate < 10/s (정상 대비 급감)
알림 채널: Email자세한 내용은 알림 문서를 참조하세요.
문제 해결
서비스가 표시되지 않음
APM Agent가 해당 파드를 감지했는지 확인:
kubectl logs -n skuber-observability -l app.kubernetes.io/name=skuber-apm-agent | grep "discovered"서비스에 트래픽이 있는지 확인
시간 범위 확인
서비스 이름이 잘못됨
APM Agent는 다음 순서로 서비스 이름을 결정:
- Kubernetes Deployment 이름
- Pod 라벨의
app - Pod 이름
서비스 이름 오버라이드:
metadata:
labels:
app.kubernetes.io/name: my-custom-service-name메트릭 누락
- 해당 프로토콜이 지원되는지 확인 (HTTP, gRPC 등)
- APM Agent 설정에서 제외되지 않았는지 확인
다음 단계
- 서비스 맵 - 서비스 토폴로지 시각화
- 트레이스 - 분산 트레이싱 상세
- 대시보드 - 서비스 대시보드 생성
- 알림 - 서비스 알림 설정